Go!Dash
Sua empresa busca maior compreensão dos movimentos de compartilhamento de dados de clientes entre instituições? Com esta solução de Business Intelligence e Inteligência Artificial (AI), você entende as reais intenções por trás da mudança através do Open Finance

O que é o GO!Dash?
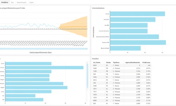
- A Solução de BI + AI oferece condições de análise do cenário de compartilhamentos de dados pessoais e gestão de seu consentimento por parte dos clientes de companhias de seguros.
- Experimente a arquitetura desenvolvida nas versões “Completa”, “Essencial” e “BI (analítico sem IA)”, de acordo com a sua necessidade.
Estratégias de Defesa e Ataque
Módulos do produto
*OBRIGATÓRIO: Módulo integrante do Core da solução







